๐ข P&L: +$91.91 | January 20, 2026 Trades
Today was a green day defined by high engagement, fast exits, and deliberate risk compression โ and it reflects how Iโm currently approaching FOMO-driven hype days while the market is hot. There wasnโt much holding up today. Momentum either worked immediately or failed just as fast. Because of that, my entire mindset was get in, get green, get out โ and if a trade showed any signs of selling, hesitation, or stalling, I bailed instantly.
Most of my entries were only held for a few seconds by design. I had no interest in waiting, hoping, or sitting through chop. If it wasnโt a breakout, I was out โ and I was willing to re-enter only when timing and structure aligned again. This kept losses extremely tight, but it came with a cost: trade count.
I finished the day with 29 entries, including 1 scratch, which is elevated for me. The positive was execution quality on exits โ losses were cut immediately, win rate held at 62%, and P&L stayed near all-time highs for most of the session, aside from a small late drawdown of a few dollars.
Volume churned, tickets churned, but being on Ocean One, fees didnโt become a compounding problem the way they would have on Lightspeed. This was a read-and-react day, not a sit-and-hold day.
By 8:37 AM, I could clearly feel emotional exhaustion from sustained engagement. The constant decision-making, rapid exits, and re-entries had taken a toll, and that became my signal to stop. Iโm seeing more clearly that my optimal trading window runs through the 8:30 news cycle and ends shortly after. Beyond that point, expectancy begins to invert and the cost of staying active outweighs the opportunity.
TWG
07:02:26 โ 6.31 โ 6.61
07:08:50 โ 7.95 โ 8.23
07:10:33 โ 8.16 โ 8.29
07:12:03 โ 8.50 โ 8.28
07:12:20 โ 8.74 โ 8.94
07:12:46 โ 9.01 โ 8.89
07:14:02 โ 8.84 โ 8.70
07:25:13 โ 9.56 โ 9.74
07:25:17 โ 9.93 โ 9.83
07:25:22 โ 10.30 โ 10.46
07:26:26 โ 10.58 โ 10.74
07:29:39 โ 10.90 โ 11.14
SDST
07:32:33 โ 4.72 โ 5.05
07:37:05 โ 5.48 โ 5.58
07:41:43 โ 5.60 โ 5.55
DRCT
07:44:51 โ 2.28 โ 2.22
07:45:42 โ 2.46 โ 2.37
SHPH
07:57:31 โ 2.11 โ 2.83
08:02:31 โ 2.92 โ 2.90
08:03:38 โ 3.19 โ 3.25
08:11:20 โ 3.46 โ 3.34
08:12:55 โ 3.92 โ 3.92 (scratch)
08:30:21 โ 3.51 โ 3.57
08:31:59 โ 3.75 โ 3.59
08:34:02 โ 3.84 โ 3.93
08:35:57 โ 4.15 โ 4.14
08:36:43 โ 4.33 โ 4.32
BTTC
08:20:52 โ 3.12 โ 3.16
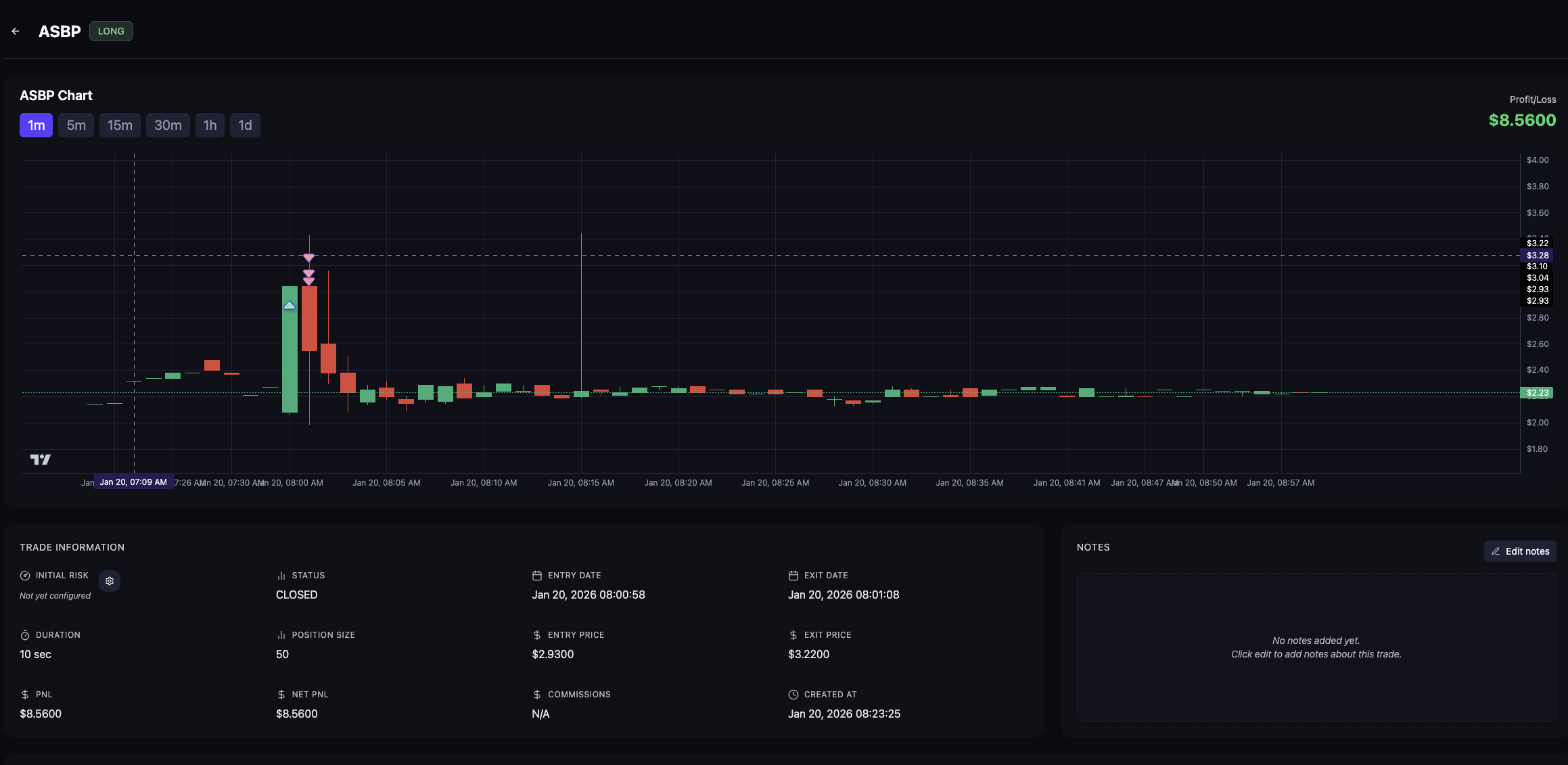
ASBP
08:00:58 โ 2.93 โ 3.22
Trade Breakdown
TWG (multiple trades)
The primary driver of trade count and mental load today.
TWG was extremely whippy and difficult to time cleanly. I treated it strictly as a breakout-or-bail situation. If it didnโt go immediately, I exited without hesitation. I was willing to re-enter repeatedly, but only when the timing and structure made sense.
Eventually, I synced with it and pulled out several clean winners.
Positive:
-
Losses stayed very tight
-
No waiting through chop
-
Stayed disciplined with size despite high engagement
Negative:
-
Over-engagement on a single name
-
Trade count inflated
-
Mental fatigue built quickly
TWG โ Breakout Probing on a Hot Tape
Result: Profitable, disciplined, but mentally expensive
On hype days like this, Iโm intentionally not trying to hold through noise. The approach is participate early, extract green, and step aside quickly. That worked financially, but the constant engagement created fatigue.
Mistake: Staying too engaged for too long
Correct action: Recognizing exhaustion and stopping
SHPH (multiple trades)
Early momentum was real, but it clearly began to wean as the session progressed.
I took a strong early winner, then attempted a few scalps as momentum faded. Once it was obvious the edge was gone, I stopped pressing and protected the green day.
That decision mattered more than squeezing out another trade.
SHPH โ Momentum Recognition โ Exit Discipline
Result: Mixed trades, strong decision-making
The best decision here wasnโt an entry โ it was knowing when the edge was gone and walking away.
SDST (2 trades)
One small loss followed by a clean second-leg opportunity that worked.
Quick feedback, no attachment.
DRCT (2 trades)
Two attempts. Neither setup was clean. Both exits were fast and controlled.
No frustration escalation.
ASBP (1 trade)
Straightforward momentum participation. Entered, sold into strength, done.
BTTC (1 trade)
Thought it might be revving up. It didnโt fully commit.
Small probe, quick exit, no damage.
Market Context
Hot tape with fast momentum bursts, shallow pullbacks, and limited structural support. Breakouts either worked immediately or failed quickly.
Market rewarded:
-
Speed
-
Tight risk
-
Early participation
-
Immediate exits on weakness
Market punished:
-
Waiting
-
Holding through hesitation
-
Overstaying after momentum faded
Execution Notes
-
Losses stayed extremely small despite high frequency
-
Win rate held at 62%
-
No size escalation despite 29 entries
-
30 clean trades completed โ 100-share size unlocked
-
100 shares will be used sparingly and only on highest-conviction setups
-
Emotional exhaustion was clear by 8:37 AM
-
Correct decision to stop and lock in green
-
8:30 news cycle continues to be the optimal stopping window
Scorecard
Market Read: B
Execution: B-
Risk Control: A-
Emotional Awareness: B
Emotional Execution: B-
Overall Grade: B
Green day.
Rules respected.
Size discipline intact.
Next level unlocked โ carefully.
This is how Iโm navigating FOMO-driven hype days right now: trade fast, protect capital aggressively, respect size rules, and step away the moment expectancy starts to invert.
Related Posts

Iโm MGK, and at my core Iโm an entrepreneur. Iโve built and operated businesses across several sectors over the years โ from technology to payments to AI-driven platforms. I love building things, solving problems, and creating systems that make life or business a little easier.



























