Scorecard
Process: A
Execution: B+
Risk Management: A
Self-Regulation: A
Patience: A
Market Read: B+
One trade.
Green.
Structured.
Focused.
We stack boring days.
That’s the rebuild.
Today was about restraint.
One trade.
That’s it.
And in this market, that matters.
Today was about clarity.
One trade.
One focus.
One lane.
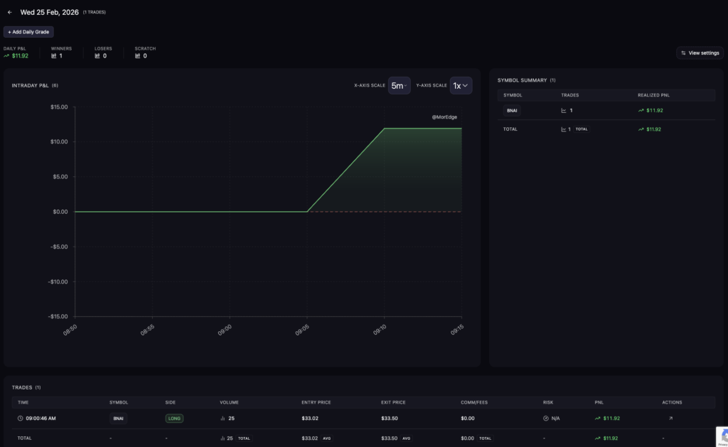
Only trade today: BNAI.
I saw a potential gap fill from 34 to 54. On paper, there was room. But there was no news, no real momentum, and no confirmation the market was ready to expand.
So I sized it properly.
25 shares.
When it started stalling, I didn’t argue with it. I didn’t convince myself it “should” go. I cut the win and was grateful to walk away green.
In a hotter market, maybe it pushes.
This isn’t that market.
I’m not taking any more large-cap trades.
I’ve put a broker lock on my account.
That’s intentional.
Over the past stretch, I found myself drifting into large caps — not because it was part of a structured plan, but because I was bored with small caps. Frustrated with the dead tape. Looking for something that felt active.
That’s dangerous.
When the environment we’re used to cools off, it’s easy to look for the next shiny thing. But the reality is this:
The same discipline issues follow you.
If I have impatience in small caps, I’ll have impatience in large caps.
If I overtrade here, I’ll overtrade there.
That showed up clearly.
So I’m revisiting my strategy.
Back to basics.
Sizing down until conviction heats up.
Focusing only on small caps — what I’ve spent the last year building around.
Pre-market window.
Defined process.
Structured participation.
Large-cap losses are being treated as a separate chapter. They’re not part of my forward plan.
Moving forward, small caps are the only thing I’m trading.
Small caps:
Thin.
Selective.
Low broad momentum.
That doesn’t mean abandon ship.
It means adapt.
Preserve capital.
Wait for heat.
Trade what’s there — not what you wish was there.
Small caps:
Thin.
Selective.
Low broad momentum.
That doesn’t mean abandon ship.
It means adapt.
Preserve capital.
Wait for heat.
Trade what’s there — not what you wish was there.
Today felt grounded.
No boredom trading.
No session bleed.
No emotional sizing.
The broker lock removes temptation.
The lane is clear.
I was lost for a minute.
Now I’m back.
Back to small caps.
Back to pre-market.
Back to the process that built my consistency.
There’s no place for me in large caps right now.
And clarity feels good.
Process: A
Execution: B+
Risk Management: A
Self-Regulation: A
Patience: A
Market Read: B+
One trade.
Green.
Structured.
Focused.
We stack boring days.
That’s the rebuild.

I’m MGK, and at my core I’m an entrepreneur. I’ve built and operated businesses across several sectors over the years — from technology to payments to AI-driven platforms. I love building things, solving problems, and creating systems that make life or business a little easier.